研发效能工具哪个好?国内知名研发效能工具使用体验分享
在数字化的时代,研发效能已经成为一家科技公司的核心竞争力。在软件研发领域,效能提升的方法论和实践一直在快速发展。比如,我们熟知的敏捷开发方法已经诞生了二十年,DevOps 也已经发展了十多年,在很多行业、很多企业都对其进行了引入和落地。 但是,我们经常遇到的一种现象是:
当一个组织/团队在消耗了大量的”变革”时间、花费了大量的人力和资金后,却无法有效回答一些看似非常基本的问题。比如:
- “我们的研发效能到底怎么样?可否量化?”
- “我们比所在行业平均水平如何?我们的研发能力跟同行相比更好还是更差?”
- “研发效能的瓶颈点和问题是什么?”
- “在采纳了敏捷或 DevOps 实践之后,有没有效果?有没有实质上的提升?”
- “我们接下来提升的方向在哪?如何实现持续改进?”
这就是为什么我们希望进行研发效能度量。
研发效能度量的目标是让效能可量化、可分析、可提升,通过数据驱动的方式更加理性地评估和持续改进,而不要总是凭直觉感性地说出“我觉得…”。
研发效能度量要成功落地需要一个相对完善的体系,其中包含数据采集、度量指标设计、度量模型构建等多个方面。而实际情况是,大家都面临着数据的采集过程复杂成本高、缺乏系统性的思考与设计、偏离了效能度量的正确方向等难题。
PingCode 效能管理工具能够将帮助企业构建自动采集研发全生命周期效能数据的能力、建立起效能度量和改进的 MARI 闭环,降低度量成本,以开箱即用的方式促进研发效能度量的成功落地。
下面我们将来详细介绍 PingCode 能够在哪些方面帮助团队提升研发效能,如何构建等内容。
一、6步开启 PingCode 效能度量

PingCode 效能度量覆盖需求价值流和研发工作流的全生命周期,帮助组织管理者及产研团队:
- 聚焦于清晰具体的度量目标,监控计划实施情况,不断提升和优化;
- 建立科学的效能度量指标体系,统一数据口径;
- 整合需求、开发、测试、发布等过程数据,实现多角色、全方位的研发效能度量;
- 以数据驱动的方式更加客观准确地评估和改善研发效能。
那么,如何进行有效的研发过程度量?通过以下6步,让PingCode帮助您解决效能度量难题,实现研发效能的持续改进。
第一步:了解研发效能与度量指标
提到研发效能,很多人第一时间想到的是快速的完成开发工作,原本需要一周完成的需求,提高了研发效能之后,能在一天内完成。但这个场景只能算是研发效能的一个指标,并不全面。简单来说研发效能可以概括为:高效率、高质量的持续交付有效业务价值的能力,这几个关键点缺一不可,缺少哪个都够不成完整的研发效能的定义。
Tips:
高效率:交付的效率要高,交付周期要尽可能的短。
高质量:交付的质量要高,如果交付的质量太差,系统随时面临崩溃,不是我们所追求的效能。
持续交付:交付的过程必须是可持续的,而不是只高效高质量交付一次。
有效业务价值:交付的内容必须关注业务价值,关注业务是否成功。
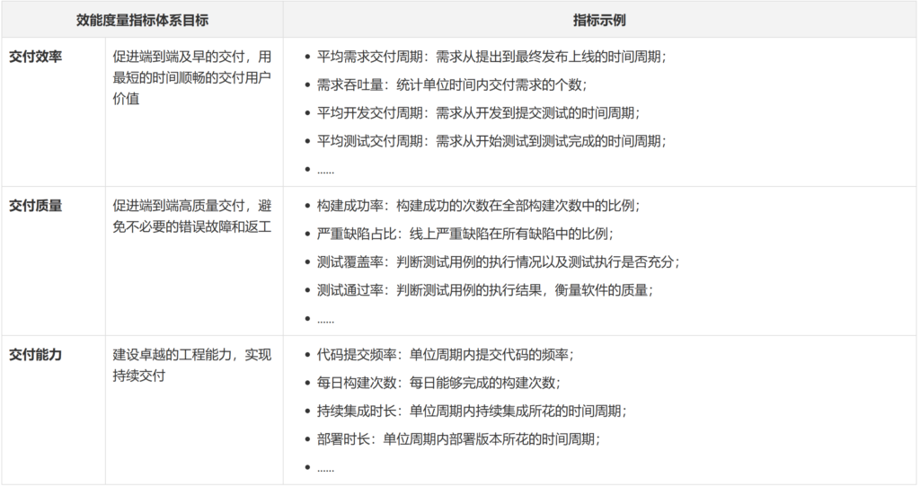
度量指标体系是需要从全局性思维出发的,以结果产出为牵引的一系列研发效能度量指标 ,这些指标也会反映出研发效能改进的关键点,其核心为端到端的流动效率(而非资源效率)。
研发效能度量指标体系可以分为三个维度,分别是交付效率、交付质量和交付能力,这些指标的提升需要组织进行管理、工程、技术等多方面的系统性改进:

第二步:创建您的度量视图
在了解了研发效能和度量指标的基础内容之后,就可以着手创建您的度量视图,不同的人关注的指标也有所不同,度量视图及度量体系的创建需要有层次,PingCode 效能度量支持从组织、团队、个人维度分层创建度量视图,重点关注视图可以添加星标便于后续快速定位和查找:
- 进入 PingCode「效能度量」模块;
- 在主界面中,选择「+ 新建视图」;
- 填写视图名称、视图标识,视图描述,并选择可见范围;
- 为您的视图选择成员、部门或团队;
- 完成创建。

第三步:管理成员和角色
在您的效能度量视图创建之初,已经添加了该视图成员,现在是时候为他们设置不同的角色权限了,在进行度量结果洞察分析的同时保障您的数据安全,有效评估团队表现和研发产能。
1.视图成员管理
每个视图都有自己的一组权限,可以由视图管理员授予和撤销,创建视图的用户自动成为该空间的管理员,进入空间设置后,可以授予其他用户成为视图成员。系统内置管理员、普通成员和只读成员三种角色,默认情况下,新加入的成员均为「管理员」。

2. 视图角色管理
如您需要为当前视图添加更多角色来进行权限划分,可在 PingCode「配置中心」进行角色维护,如开发人员、测试人员、技术支持等。在完成角色设置之后,就可以进入效能度量后台进一步完成角色权限配置,权限包括视图成员管理、基本信息管理,视图复制、移动、删除及报表管理。

第四步:创建您的度量图表
PingCode 效能度量的独特之处在于帮助您的团队把研发管理过程中使用的其他子产品中产生的过程数据,如产品管理,项目管理、测试管理,通过自动化的方式收集起来,并进行加工清洗,最终以可视化的效能仪表盘形式展现出来,帮助团队进行效能分析与洞察。
1.按模板创建图表
PingCode 效能度量内置丰富的度量报表,覆盖软件交付全生命周期,可以进行跨项目的数据分析,同时关注多个项目的进度、资源、成本、风险。所有报表可扩展、可自定义,如,提供项目、测试、迭代、发布版本、工时等不同业务场景的数据报表,开箱即用,能够快速满足不同角色的场景化需求,降低配置成本。

默认指标能够满足 80% 场景,其余 20% 场景也可通过配置实现,下面以需求业务场景为例,您可以添加内置报表至数据仪表盘,如需求总数、需求状态分类、需求吞吐量、需求积压数、需求积压完成率,并通过图表分析需求全生命周期效率,判断业务风险。

2.自定义度量图表
PingCode 多样化的图表类型和强大的图表自定义能力,帮助您将抽象的研发数据可视化地呈现出来,帮助团队,多维度、精细化地分析研发数据,及时发现效能问题。
Tips:
数据集:数据源的集合,举例来说,工作项、工时、测试用例、执行用例都是数据集。
指标:指的是量化衡量标准,常用在 Y 轴。举例来说,需求数、工作项数、故事点数都是指标。更多关于指标的信息详见 【公开】指标说明
维度:指的是数据的属性,可以确定数据在图表中的分组方式,常用在 X 轴,举例来说,工作项类型、优先级、标签等都是属性值。
图表类型:指的是数据的不同展现形式,举例来说,通常会使用柱状图来展示每项数据在一段时间内的变化及数据间的比较情况,当然还有其他类型,如柱状图、折线图、饼状图、散点图、雷达图等。
示例场景一
背景:敏捷团队PO想了解当前项目在不同迭代的故事点变化趋势,用于迭代回顾并进行后续迭代的故事点估算。
解析:提取关键词,迭代,故事点,当前项目。所以先确定维度为迭代,指标为故事点,筛选条件为项目,这里通过折线图来查看迭代趋势。
配置:
- 【新建】新建视图或者直接在已有的视图下直接新建图表,点击「+添加」,选择「新建报表」,并填写报表名称为「项目迭代故事点」;
- 【选择图表】图表类型为多系列折线图;
- 【指标配置】从左侧选择/搜索指标为「故事点」,通过拖拽拉取至「纵轴」,选择「配置」,选择计算方式为「求和」;

- 【维度配置】从左侧选择/搜索维度为「迭代」,通过拖拽拉取至「横轴」,并按照迭代顺序进行排序;
- 【筛选条件配置】从左侧选择/搜索维度为「项目」,通过拖拽拉取至「筛选」,筛选项目为敏捷团队PO负责项目;

查看:点击确认并保存即可完成创建,通过数据分布情况来更精确了解需求前置时间花费情况,点击可视化图表下方的「数据」就可以直接查看对应的数据报表。

分析:从迭代完成的故事点趋势可以看出团队的进度生产率在稳步提升,价值交付正在加速,也印证敏捷实践有所成效,同样,可以根据图表直观看出Sprint5有明显下降,需要对该迭代回顾分析,并在下次迭代做出调整。
示例场景二
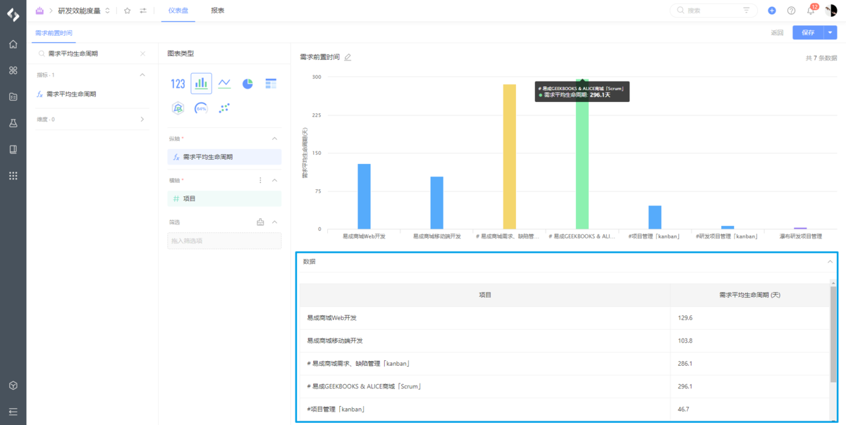
背景:某部门负责人想了解本部门所负责项目的需求前置时间,方便进行后续的排期优化与人力分配。
解析:提取关键词,项目,需求前置时间。所以先确定维度为项目,指标为需求前置时间,也就是需求从未开始到进行中的平均生命周期,这里通过柱状图来对比数据。
配置:
- 【新建】新建视图或者直接在已有的视图下直接新建图表,点击「+添加」,选择「新建报表」,并填写报表名称为「需求前置时间」;
- 【选择图表】图表类型为多系列柱状图;
- 【指标配置】从左侧选择/搜索指标为「需求平均生命周期」,通过拖拽拉取至「纵轴」,选择「配置」,选择计算字段从「未开始」到「进行中」;
- 【维度配置】从左侧选择/搜索维度为「项目」,通过拖拽拉取至「横轴」,并在设置中选择本部门所负责的项目

查看:点击确认并保存即可完成创建,通过数据分布情况来更精确了解需求前置时间花费情况,点击可视化图表下方的「数据」就可以直接查看对应的数据报表。

分析:反映了该部门不同项目团队对客户问题或业务机会的响应速度的快慢,数值过高说明需求没有被及时处理,可能是资源紧缺导致流动停滞。
3.度量图表进阶使用
PingCode 还提供了更多进阶功能,度量图表提供多指标和多维度数据统计,并提供数据钻取能力,帮助您高效进行研效指标诊断与洞察分析。
Tips:
- 指标或维度最多同时显示三个,对应数据钻取支持第一层到第三层;
- 目前支持多维数据统计的图表类型包括多系列柱状图、多系列折线图、堆积柱状图、分区柱状图、分区折线图。
示例场景
背景:测试负责人想要了解所负责项目在不同迭代的缺陷平均生命周期和重开率,用于分析不同阶段下缺陷的平均耗时以及缺陷修复的质量。
解析:提取关键词,项目,迭代,缺陷平均生命周期,缺陷重开率。所以先确定需要进行多维度统计,即项目和迭代,统计指标为缺陷平均生命周期以及缺陷重开率,这里通过多系列柱状图来对比展示。
配置:
- 【新建】新建视图或者直接在已有的视图下直接新建图表,点击「+添加」,选择「新建报表」,并填写报表名称为「项目质量监控」;
- 【选择图表】图表类型为多系列柱状图;
- 【指标配置】从左侧选择/搜索指标为「缺陷平均生命周期」,通过拖拽拉取至「纵轴」,选择「配置」,设置计算字段从状态「未开始」到「已完成」;接着选择指标「缺陷重开率」,同样拉取至「纵轴」,通过「配置」设置缺陷重新打开的计算规则,来确定前置状态和后置状态;

- 【维度配置】从左侧选择/搜索维度「项目」以及「迭代」,通过拖拽拉取至「横轴」,当横轴设置多个维度时,默认平铺展示,可以点击「更多」设置多层维度数据钻取;最后在筛选中设置测试负责人所关注的具体项目及迭代;

查看:一旦设置了数据钻取,在编辑页面可以对钻取效果进行预览,选中图表中任意数据条,可以向下钻取数据,第一层显示项目维度,点击「数据钻取」进入第二层显示选中项目迭代维度数据,选中某个迭代,再钻取到第三层展示创建人维度;点击可视化图表下方的「数据」就可以直接查看对应的数据报表。

分析:测试负责人通过该图表来复盘某一核心项目的建设过程,对于部分缺陷修复耗时长、数量多、一次性修复率低的人员进行根因分析,以进一步提高产品质量和缺陷修复的质量。
第五步:定制您的数据仪表盘
仪表盘会实时反映企业的运行状态,将收集的数据经过清洗加工并通过搭建的研发效能度量指标体系,最后以报表的形式展示出来,实现数据可视化、直观化、具体化。效能度量体系建设应该是分层、分对象、分阶段的,通过目标管理和动机驱动,从不同的维度去透明化研发管理这个黑盒子。
Tips:
没有目的性的堆砌指标没有任何价值,效能度量的核心是把数据转化为信息,然后将信息转化为知识,让用户可以自主消费数据,进行分析和洞察,就像埃里克所说的那样,把精力放在制定一些能帮你做出决策的指标上。

1.仪表盘示例:敏捷研发管理


解析:
- 通过仪表盘直观看出该敏捷团队的研发数据情况,即总工作项数量、总需求数量、总迭代数量、总需求数量;
- 通过右侧故事点统计表查看各迭代前后端故事点分配情况,如Sprint22至Sprint24故事点低且变化较大,分析得知是因为该敏捷团队当时正在推行新的迭代制度以致于估算不准确,在熟悉之后各迭代故事点数趋于稳定,说明新规范执行效果良好;
- 进一步查看敏捷团队各成员负责的工作项数量以及故事点数量,对比发现未设置的工作项达244个,故事点105个,正常情况下该团队估算过故事点的工作项会进入迭代,这说明该部分工作没有完全处理,需进一步分析原因;
- 迭代缺陷平均生命周期反映每个迭代内缺陷处理从开始到结束所花费的时间,从分析来看平均每个迭代会花费约45小时来处理缺陷,而在Sprint26出现了异常,花费了137小时来处理缺陷,可能是存在缺陷处理不及时引起堆积导致;
- …. ….
从该仪表盘可以直观洞察分析团队的敏捷实践效果,跟踪工作在团队中的流动速率、流动时间、流动负载、流动效率、流动分布,以有效评估并预测团队的价值交付情况。
2.个性化仪表盘配置
从数据收集到数据可视化呈现,满足各团队个性化管理诉求:
- 自定义布局
在仪表盘主界面点击「管理报表」,您就可以通过拖拽来进行各图表的布局调整,完成排版后点击保存即可。

- 仪表盘刷新、自动播放、全屏展示
仪表盘数据使用 PingCode 其他子产品中产生的过程数据,如产品管理,项目管理、测试管理,存在约5分钟的数据延迟,您可以通过刷新操作来进行实时更新,除此之外,仪表盘还支持自动播放以及全屏动态展示,帮助您更好地进行汇报演示。

- 仪表盘/度量报表复制
对于可复用的度量报表您可以复制到其他的仪表盘当中,当然,当前仪表盘也支持一键复制,用于创建同类型的新视图。

3.查看度量报表明细
为方便您快速定位目标数据,仪表盘还提供各维度下的指标数据明细,通过所展示的工作项即可进入对应的工作详情,便于及时发现效能问题,降低管理成本。同时,指定维度的数据明细支持搜索和导出。


第六步:管理您的数据报表
您在仪表盘中添加的所有度量图表可在此以表格形式汇总,报表默认会以数据集进行分类,当然您也可以按照实际要求进行分类分组,满足个性化管理需求。除此以外,表头的显示字段也同样支持自定义。

报表提供数据钻取以及数据穿透,您可以通过更多操作来设置报表类别、变更所在的仪表盘视图、报表导出等等。

数据驱动,实验思维,以终为始,让洞察指引效能提升。
二、向团队介绍PingCode如何实现效能度量
完成以上内容,相信您对 PingCode 效能管理已经有所了解,如果你想了解它是否适用于您的团队,那么我们建议您可以在团队中开启小范围试用,听听团队的声音再进行判断。
下面将总结文章中提到的 PingCode 效能管理功能特点:

- 定位:PingCode效能度量覆盖研发管理全流程,通过数据驱动的方式,从交付效率、交付质量、交付能力三个维度,准确地评估和改善研发效能。
- 能力:
- 自动化收集 PingCode 原生产品的过程数据,提供多角色、全方位的研发效能度量
- 充分考虑需求侧价值流和工程侧工作流之间信息的流转,形成覆盖端到端交付的科学效能度量
- 多样化的图表类型和强大的图表自定义能力,将抽象的研发数据可视化地呈现
- 帮助团队建立覆盖交付效率、交付质量、交付能力三大维度的指标体系,开箱即用
- 安全:PingCode 效能度量严格遵循数据安全相关政策,具备国际信息安全体系认证、数据加密和备份、账号保护等措施,能够全方位保障您所在组织的信息安全。
- 部署:PingCode 效能度量支持多种部署方式,包括公有云、私有云及本地部署;其中SaaS版本可以按需购买账号,专业团队提供运维保障服务,两周一次的版本迭代更加轻量、低成本、易维护。
- 服务:PingCode 效能度量正在服务着众多一线企业的各类团队,PingCode更是拥有服务上万成员规模企业的经验和能力,除了更懂国内产研模式之外,还拥有更加完备且及时、有效的客户服务体系。
本文来自互联网用户投稿,文章观点仅代表作者本人,不代表本站立场,不承担相关法律责任。如若转载,请注明出处。 如若内容造成侵权/违法违规/事实不符,请点击【内容举报】进行投诉反馈!
