智慧文旅解决方案
一、综合概述
智慧文旅,就是依托云计算、大数据、5G技术等现代化信息技术为基础,移动终端应用为核心,感知互动等高效信息服务为特征,搭建而成的智慧化体系,为游客提供高效便捷的旅游信息化服务的产品。基于3DGIS+BIM,BIM模型打造数字孪生世界,通过BIM数字旅游平台对业务集中管理控制,实现一图统管,一屏观全局。
二、平台介绍
(1) 智慧化管理 :有效提高政府综合监管水平,提升政府服务创新能力,建立健全产业管理与服务综合体系,规范产业发展并推动产业升级。
(2) 智慧化服务:以游客为中心,围绕旅游六要素吃、住、行、游、娱、购,进行有序的整合,为游客提供便捷的一站式服务。
(3) 智慧化营销:整合涉旅企业服务资源,促进企业经营与区域经济更好结合,提升服务品质和企业竞争力,助力企业服务转型升级。
三、核心功能
资源分布:基于三维GIS技术,实现景区的资源分布查询,支持各类资源。同时基于物联传感器,对于基础设备进行视频监控,为应急处理进行决策分析。
预案演习:智慧管理向内为管理者提供监测、预警、调度能力,同时为视频防控、视频侦查和视频指挥调度等业务提供基础服务和应用支撑。
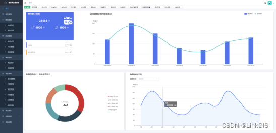
游客分析:景区游客管理统计当前实时景区内的实时旅客数量,并与昨日形成对比,同时按时间维度进行变化趋势统计,寻找客流高低峰规律。游客偏好分析从游客的来源城市、预约形式、人气排行三个方面,整体绘画游客画像,协助更好制定推广策略。
预约分析:智慧文旅将实现传统旅游管理方式转变。通过信息技术,可以及时准确的掌握预约管理、活动信息和景区管理及商品管理的基本信息。


本文来自互联网用户投稿,文章观点仅代表作者本人,不代表本站立场,不承担相关法律责任。如若转载,请注明出处。 如若内容造成侵权/违法违规/事实不符,请点击【内容举报】进行投诉反馈!
