Android如何测试微信小游戏小程序?
“微信小游戏性能评测标准建立的初衷是希望能引导开发者优化相关性能数据,提升用户体验。评测标准根据小游戏整体的性能数据表现、玩家体验评价,结合操作系统、机型分档、网络条件等多种维度建立。”
—摘自《微信官方文档•小游戏》
PerfDog作为移动全平台性能测试分析工具,开发者可以利用PerfDog进行性能数据获取及分析,提升小游戏&小程序的性能和品质。以下将通过详细的操作指引,手把手教大家如何利用PerfDog测试微信小游戏&小程序:
1、登录PerfDog官网https://perfdog.qq.com/ ,根据您的PC平台选择想要下载的桌面应用程序
Windows平台:解压下载包,双击打开PerfDog.exe桌面应用程序。
Mac平台:直接运行dmg桌面应用程序。
2、打开手机USB调试并连接电脑
打开手机的USB调试功能(以华为手机为例):

打开手机的USB调试功能(以vivo手机为例):

连接电脑之后,在手机上允许手机进行USB调试:

允许后PerfDog客户端出现该提示,则代表手机连接电脑成功:

注意:
1) 若连接有问题则按照此贴逐一排查:https://bbs.PerfDog.qq.com/detail-128.html
2) 特殊机型可查阅:https://bbs.perfdog.qq.com/detail-127.html
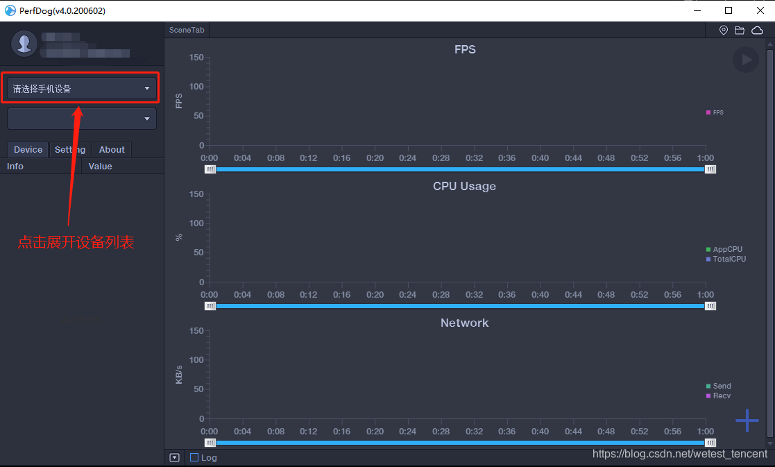
3、选择手机设备
选择设备:


选中后,第一次使用的手机会提示安装apk:

允许PerfDog在后台运行:

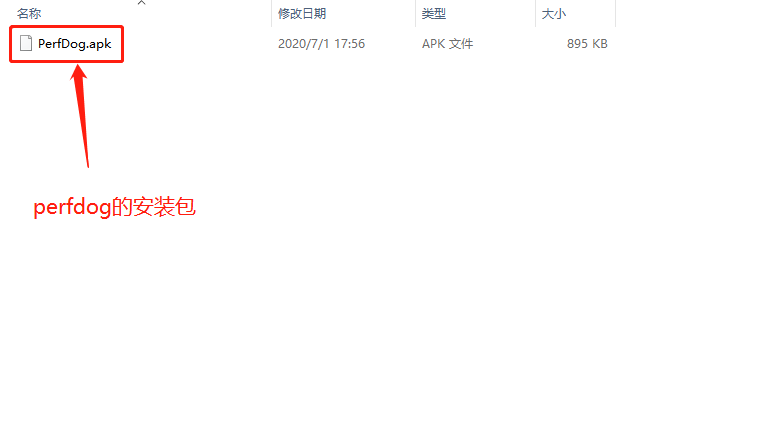
如果不小心没有安装APK,不用担心,也可以在PerfDog客户端的文件夹中手动安装apk:


如果需要手机界面悬浮测试数据则打开悬浮窗权限即可:

注意:如需使用WIFI测试,则手机与电脑必须连接在同一WIFI/热点下。
4、打开微信小游戏/小程序:
以微信小游戏为例:

5、打开小程序后,在客户端操作,鼠标悬浮在微信上,右侧高亮的进程就是需要测试的小程序:
技术说明:Android微信小程序小游戏,会开启一个独立子进程运行,子进程用的是微信自己开发的浏览器内核,所以小程序小游戏测试子进程即可。更精准高阶测试FPS,请参考
FPS高阶功能-Android窗口与FPS的关系
https://bbs.perfdog.qq.com/?m=app&c=detail&a=index&id=201

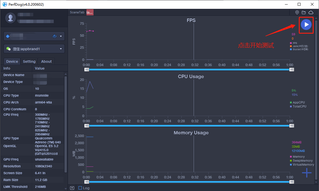
6、选中小程序后,点击右上角开始测试。
游戏画面:

PerfDog画面:

7、右下角可选择需测试的指标:
相应指标的解释:https://bbs.PerfDog.qq.com/article-detail.html?id=5


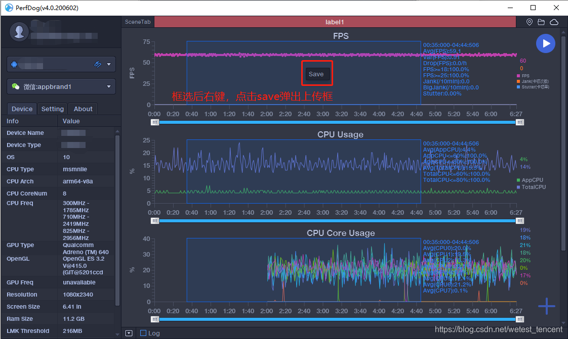
8、测试结束后,点击右上方的暂停,即可上传数据。


如果忘记开始也没关系,框选所需数据并点击右键也可以上传数据:

9、上传后就可以在PerfDog WEB (https://perfdog.qq.com/mydata/cases )上查看数据了:

Case详细页面:

10、也可以通过对比分析数据:
添加对比步骤:



对比页面:

本文来自互联网用户投稿,文章观点仅代表作者本人,不代表本站立场,不承担相关法律责任。如若转载,请注明出处。 如若内容造成侵权/违法违规/事实不符,请点击【内容举报】进行投诉反馈!
