微信游戏测试html5,iOS如何测试微信小游戏与小程序?
PerfDog作为移动全平台性能测试分析工具,开发者可以利用PerfDog进行性能数据获取及分析,提升小游戏&小程序的性能和品质。以下将通过详细的操作指引,手把手教大家如何利用PerfDog测试微信小游戏&小程序:
1、登录PerfDog官网https://perfdog.qq.com/ ,根据您的PC平台选择想要下载的桌面应用程序
Windows平台:解压下载包,双击打开PerfDog.exe桌面应用程序。
Mac平台:直接运行dmg桌面应用程序。
2、手机USB连接电脑
需要手机信任电脑,手机上操作选择信任:
若PerfDog客户端出现该提示,则代表手机连接成功:
3、选择手机设备
选择设备:


注意:如需使用WIFI测试,则手机与电脑必须连接在同一WIFI/热点下。
4、打开微信小游戏:
标重点:小游戏只需要在Perfdog软件选微信进程进行测试 。

技术说明:微信小游戏&小程序,iOS和Android技术实现原理完全不样, Android平台是开启独立子进程,但iOS平台上是没有开启独立进程。小游戏&小程序是基于H5开发,所以会用到浏览器内核。微信小游戏&小程序用自己开发的浏览器内核,同时小游戏小程序是运行在微信进程中,所以测试微信进程即可。
高阶测试的话,微信小游戏启动加载时,会用到系统浏览器内核webkit进程拉起,所以会有系统浏览器内核webkit进程。微信小程序渲染UI是通过系统浏览器webkit进程渲染。总结来看,小游戏一般无需关注系统浏览器内存webkit进程,小程序需要关注系统浏览器内存webkit进程。具体测试方法如下面介绍system process测试方法
5、如果要测微信小程序,首先暂时不打开微信小程序,点开应用列表,拉到最下面,点击展开system process
6、system proces中观察是否有com.apple.WebKit.WebContent这个选项。
l 如果没有com.apple.WebKit.WebContent这个选项,那么在微信中打开需要测试的小程序,之后在system中寻找并选中com.apple.WebKit.WebContent这个选项即可。
l 如果有com.apple.WebKit.WebContent这个选项,那么记住他后面的数字,再在微信打开需要测试的小程序,选择大于该数字的com.apple.WebKit.WebContent选中即可。(即找到最新的com.apple.WebKit.WebContent)。如果大于上次记住最后WebContent的进程pid存在多个,就逐个尝试。
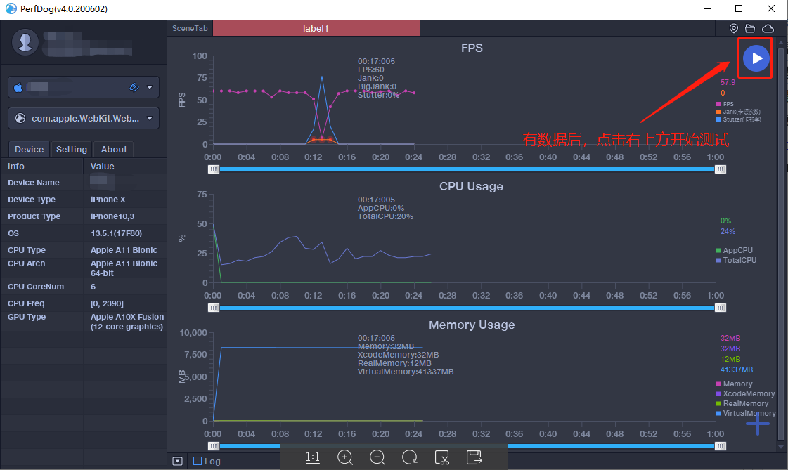
7、选中正确的小游戏/小程序后,点击右上角开始测试。
PerfDog画面:
8、右下角可选择需测试的指标:

9、测试结束后,点击右上方的暂停,即可上传数据。
备注:如果忘记开始记录数据也没关系,框选所需数据并点击右键也可以上传数据:

Case详细页面:
11、也可以通过对比分析数据:
添加对比步骤:


对比页面:

点赞(0)
本文来自互联网用户投稿,文章观点仅代表作者本人,不代表本站立场,不承担相关法律责任。如若转载,请注明出处。 如若内容造成侵权/违法违规/事实不符,请点击【内容举报】进行投诉反馈!
